If you are a CISO, Compliance Lead, or Head of AI, you already know the pain:
.webp)
.webp)
Build a live inventory of every GenAI app, agent, and interaction in your organisation.

Apply guardrails at runtime. No-code policy builder means compliance and risk teams can act without waiting for engineering.

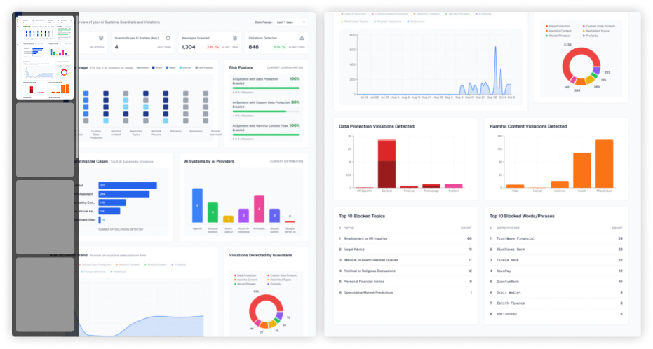
Get real-time visibility into risks, usage, and costs in one executive dashboard.

Generate audit-ready reports, mapped directly to EU AI Act, ISO/IEC 42001, and NIST AI RMF.

Chat tools like OpenAI, Anthropic, and Gemini.
Custom LLM apps built in-house or with no-code platforms.
AI agents embedded into workflows.
SaaS tools that quietly integrate GenAI into CRM, HR, or ERP.
Write policies in plain English (“Block PII in customer prompts”).
Apply them across apps or teams.
See enforcement in real time.



If you are a CISO, Compliance Lead, or Head of AI, you already know the pain:



Block jailbreaks before they execute.
Stop prompt injections before they spread.
Prevent sensitive data leaks before they leave your walls.


Cut data leakage, reduce incident response time, and protect brand trust.
Automated evidence. Audit-ready reporting. No more scramble at review time.


Low-latency SDKs. Scalable observability. Build faster - without adding risk.


The question is: Will you govern it or chase the risks later?
.webp)
.webp)
AltrumAI is a platform dedicated to managing risks associated with Generative AI and Large Language Models (LLMs). We provide comprehensive solutions to enhance AI safety, security, and compliance.
AltrumAI employs configurable guardrails and advanced monitoring to mitigate risks such as data leakage, prompt injections, and all other ethical concerns associated with AI applications.
AltrumAI caters to a wide range of industries including healthcare, finance, retail, and more. Our solutions are tailored to meet the unique AI needs of each sector.
Yes, AltrumAI is designed to work seamlessly with any Large Language Model, ensuring flexibility and scalability across different AI applications and models.
AltrumAI offers configurable guardrails and compliance solutions that align with both internal policies and external regulations, helping organisations navigate complex AI regulatory landscapes effectively.
By leveraging AltrumAI, organisations can achieve significant cost savings, faster deployment, and access to cutting-edge AI risk management technologies without the complexities of in-house development.
Yes, AltrumAI provides continuous updates to its guardrails and features, ensuring that your AI systems are always protected with the latest advancements and security measures.
AltrumAI is designed for easy integration with existing AI systems through secure APIs and SDKs (Python, JavaScript, Java), allowing for seamless deployment and compatibility.
For more detailed information about AltrumAI's solutions, features, and case studies, please contact us to schedule a demo.